Service Monitoring

Service Monitoring

사내 서비스 모니터링 시스템

허재성

Tags: projects Monitoring



요구사항

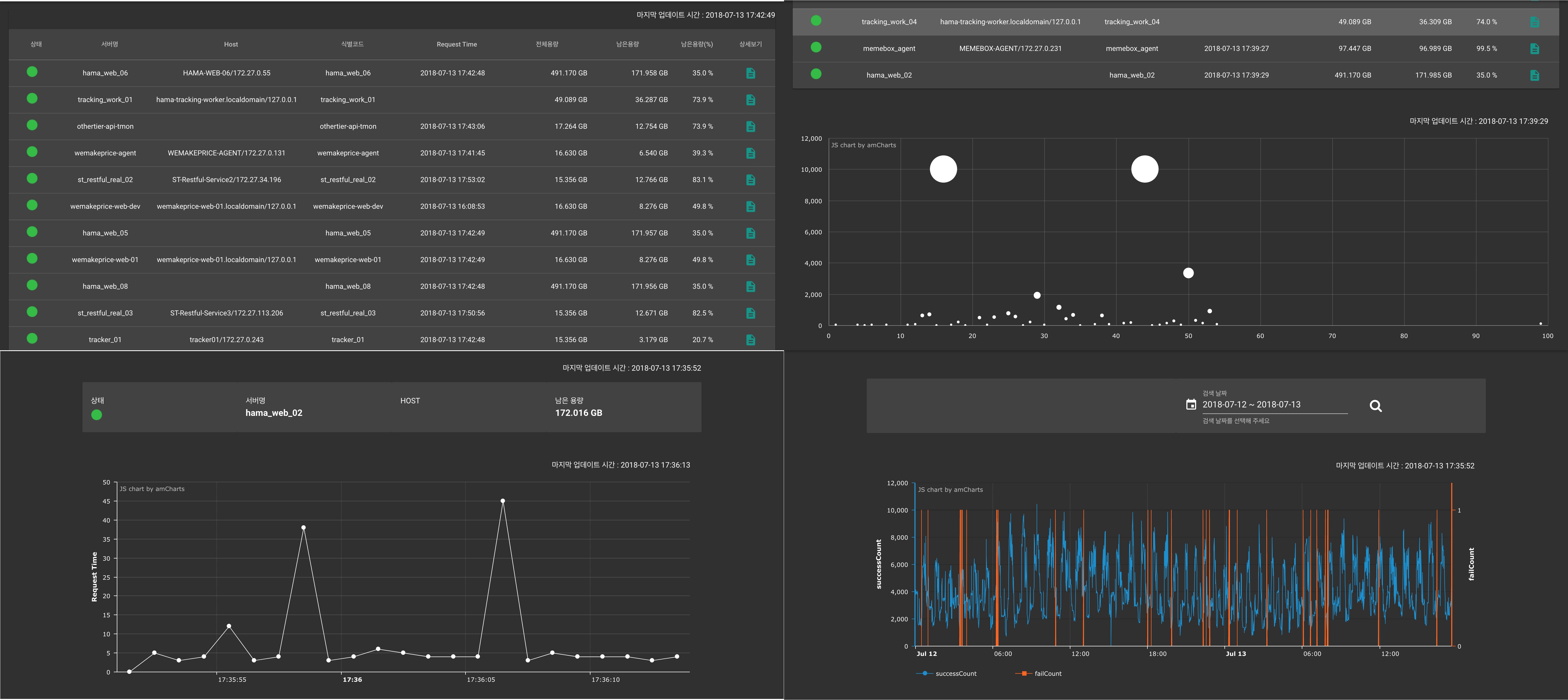
  1. 서비스 서버 상태 체크(배송연동, 하마 등 공통 사항)
    • 서버 헬스 체크
    • 디스크 공간 체크
    • request 응답 속도 체크
    • 실행 로그 체크
  2. 배송추적 싱크 체크
    • CallbackUrl 전송 실패 체크
  3. 택배사 모니터링
    • 택배사 응답속도 체크
    • 택배사 타임아웃 체크